前面我们聊了一下一个应用程序 应该监控的8个关键位置.
. 嗯..地址如下:
应用程序的8个关键性能指标以及测量方法
最后卖了个小关子,是关于如何监控ASP.NET Core的.
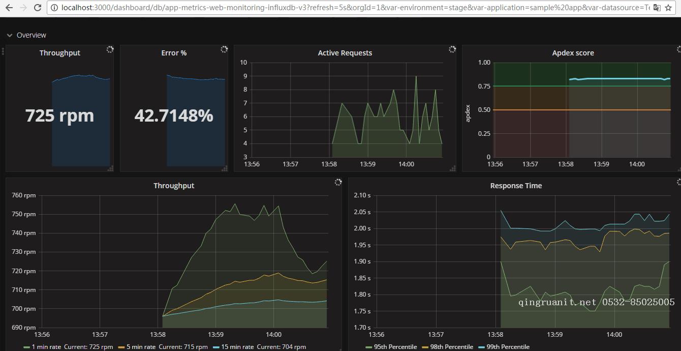
今天我们就来讲讲如何监控它,下面上效果图:

阅读本文需要了解的相关技术与内容:
InfluxDb(分布式时序数据库,开源)(注:分布式部分已商业化最新的分布式版本已不在开源,单例的继续开源)
Grafana(开源的,功能齐全的度量仪表盘和图形编辑器)
App Metrics(主角,开源的支持.NET Core的监控插件,采用管道注入的方式,对代码的入侵性极小)
本文测试环境为Windows64位,当然 这个方案全部都可以在linux上实现(甚至windows才应该是备用方案 - -,尴尬.)
